如何使用 Checkmk 监控 SSL TLS 证书?
无论您经营的是在线商店、公司网站还是旅游博客,都没有关系:您需要相信网站可以安全使用和访问。因此,HTTPS 已成为万维网的标准,如果您的网站不安全,大多数浏览器都会阻止访问它,您的 SEO 排名也会受到影响。因此,任何 Web 服务器管理员的一项重要任务是管理 SSL/TLS 证书并在它们过期之前对其进行更新。
在本教程中,我想向您展示如何使用来自tribe29的监控工具 Checkmk 来监控您的 SSL/TLS 证书,Checkmk 会密切关注您的证书,并让您知道何时应该更换它们,使用监控工具比仅使用 Excel 表格或其他机制可靠得多,让您可以专注于其他事情。
本教程适用于任何类型的网站和 Web 服务器应用程序,不需要管理员访问 Web 服务器,因为我正在使用主动 HTTPS 检查,您确实需要启动并运行 Checkmk 站点,并且监控站点的主机需要有效的 Internet 连接。您可以按照本教程了解如何开始使用 Checkmk。
在我的示例中,我使用的是Checkmk Free Edition 版本 2.0.0.p20,但是 Checkmk Raw Edition 的步骤是相同的,它是完全开源的。您可以免费完全使用这两个版本,作为示例网站,我使用的是“www.checkmk.com”。
第 1 步:将您的网站添加为 Checkmk 中的主机
- 打开 Checkmk 并转到设置 -> 主机并单击“添加主机”。
- 作为主机名,添加您要监控的网站。在我的示例中,“www.checkmk.com”。
- 在Checkmk 代理/API 集成处打勾并切换到“无 API 集成,无代理”。
- 单击保存并转到服务配置。

以下屏幕中的服务发现不会发现任何服务,因为没有提供数据的代理或 API。因为您没有使用任何代理,Checkmk 现在只会 ping 您的网站。您已经创建了一台主机和一项服务。
第 2 步:将 HTTPS 检查添加到您的主机
现在您将使用“check_http”扫描您网站的 SSL/TLS 证书。
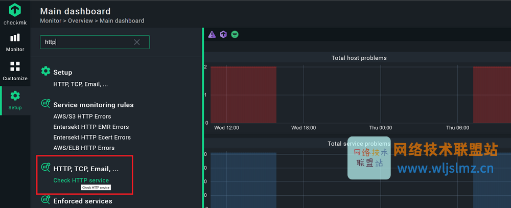
- 再次单击设置,然后在搜索栏中搜索“http”。
- 您应该找到Check HTTP 服务。点击它。

Checkmk 使用基于规则的监控,现在会询问您要在哪个文件夹中创建监控规则。您可以在文件夹中创建规则下保留“主目录” ,然后单击该按钮。
- 在Rule Properties下,您可以根据需要添加详细信息,但这不是必须的。我决定不添加描述,并将该区域留空。
- 在检查 HTTP 服务下,您需要添加一个唯一的服务名称。我选择了“SSL.check”。
- 在主机设置下,勾选主机名/IP 地址前的框并添加您的网站。在我的情况下,‘www.checkmk.com’。
- 勾选TCP 端口的复选框以使用 SSL/TLS 端口。默认端口是 443 (HTTPS),当然,您可以根据自己的 IT 环境自定义端口和其他详细信息。
- 调整检查模式以检查 SSL 证书年龄,并添加 Checkmk 何时应将服务状态从 OK 更改为 Warning 和 Critical 的阈值。我用了14天和7天。暂时不要点击保存。

- 在条件下单击显式主机并将此规则绑定到监控您网站的主机。在我的例子中是“www.checkmk.com”,因为我在前面的步骤中使用它作为主机名。
- 现在点击保存。

如果 Checkmk 可以通过 DNS 解析主机名,则无需添加 IP 地址。因此,我总是可以简单地选择域名。如果您正在使用 Checkmk 代理监控您的 Web 服务器,您还可以在您的监控中将 HTTPS 检查附加到您的 Web 服务器主机。此外,如果您管理更大的主机组,基于规则的方法非常强大,因为您不仅可以将配置附加到特定文件夹,还可以使用标签和主机组,但这超出了本文的范围教程。
单击Save后,您应该会看到刚刚创建的规则。您现在必须接受更改。
- 单击右上角带有黄色感叹号(!)的“2 个更改”字段,以查看待处理的更改。
- 单击在选定站点上激活。
有了这个,你现在完成了。转到监视器 -> 所有主机,然后单击您的网站主机。您应该看到一项服务。在我的示例中,证书看起来不错,并且主机也可以。如果证书在 14 天后用完,状态将切换到 WARN,并在 7 天或更短的时间内变为红色并变为 CRIT。

下一步:超越 SSL/TLS 的 Web 服务器监控
本教程向您展示了如何使用 Checkmk 通过使用主动检查来监控 SSL/TLS 证书。您可以监控的不仅仅是即将到期的日期。HTTPS 检查可以根据给定阈值跟踪响应时间、匹配或不匹配某些字符串或正则表达式的响应页面、结果页面的最长使用时间和其他详细信息。但是,检查不会验证信任链。
虽然检查您的 SSL/TLS 证书是任何 Web 服务器监控的重要组成部分,但除了本教程之外,还有很多其他内容。如果您想对 Web 服务器和您的网站进行全面监控,您也可以使用 Checkmk 来实现。您可以关注此博客,了解如何设置 Web 服务器监控。它解释了如何监控托管网站所需的所有方面:您的 Web 服务器应用程序、数据库、服务器硬件、操作系统,当然还有您的证书。
文章来源: blog.csdn.net,作者:wljslmz,版权归原作者所有,如需转载,请联系作者。
原文链接:blog.csdn.net/weixin_43025343/article/details/123573116
- 点赞
- 收藏
- 关注作者
评论(0)