【laravel】@10 验证器
author:咔咔
wechat:fangkangfk
laravel的验证器使用方法
创建一个方法,并且定义验证条件

创建模板,请求到store

测试:
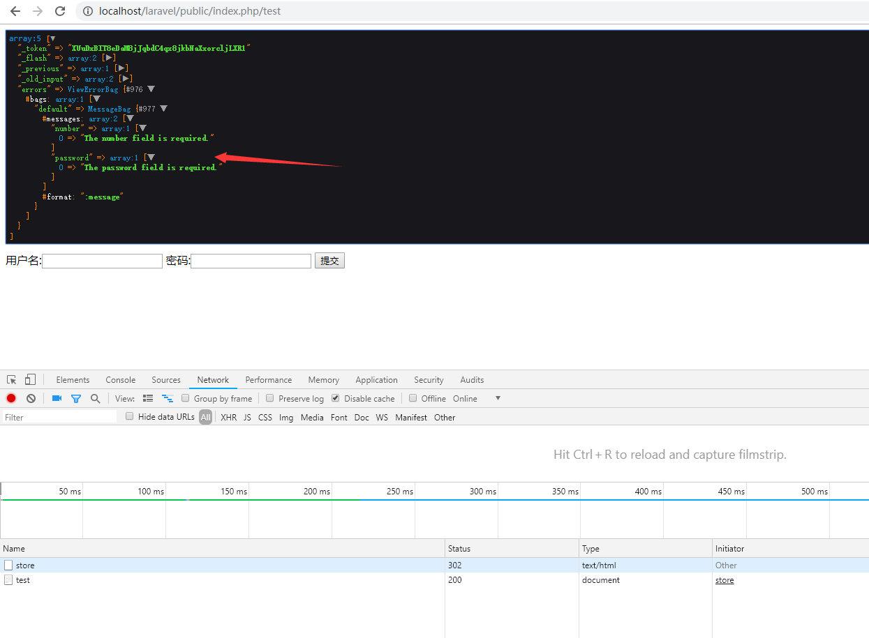
当全部输入会直接验证通过


当不输入提交的时候会直接把错误保存在session里

上面这种方式把控制器跟验证器混在一起了,我们将其分离一下
第一步先使用命令 php artisan make:request StoreCommentRequst创建这个文件
注意点:里边的authorize方法返回改为true

测试:
验证通过会直接把请求的参数值返回出来

当我们在验证器里边定义一个redirect的路由时

当我们验证不通过就会直接找到这个路由error路由所对应的页面

在项目实际过程中,我们都是返回自己自定义的错误信息,而不是系统自带的错误信息
这就是系统自己带的提示信息

我们在回头看一下我们创建的store验证器

这个类继承了FromRequest这个类,那么我们在顺着看下这个类里边的方法
我们会发现这个基类里边有验证错误然后重定向的路由

这个是验证成功后会把所有的参数返回回来

那么这个方法我们就可以很轻松地理解了,这个方法就是自定义错误提示信息的

那么我们来就用这个例子我们来定义一个

然后在进行测试一下:
很漂亮的变成了我们自定义的错误信息

这个laravel的验证器我们就先写到这里,后期在跟这模板一起在熟悉并深入使用,我们要写不能说是最好的程序,但我们需要把程序写的很严谨
下来我们在来看一下TP5.1的验证器
跟laravel一样,我们先定义一个验证器

然后在控制器里直接调用即可

测试:
当我进行空提交的时候会先验证第一个,在验证第二个

相比之下,tp框架的验证器比laravel的简单点,后期在深入使用,现在先了解到这
文章来源: blog.csdn.net,作者:咔咔-,版权归原作者所有,如需转载,请联系作者。
原文链接:blog.csdn.net/fangkang7/article/details/90482876
- 点赞
- 收藏
- 关注作者
评论(0)