prometheus+grafana替代Zabbix监控springboot
【摘要】 1.下载可视化模板通过上文可知grafana为显示页面,所以本文提供一份监控springboot的json页面供大家下载。链接:https://pan.baidu.com/s/1h5yrTsqUKj-Kq3GuHtNWow提取码:ehbv 2.配置SpringBoot 1.修改pom<?xml version="1.0" encoding="UTF-8"?><project xmlns="...
1.下载可视化模板
通过上文可知grafana为显示页面,所以本文提供一份监控springboot的json页面供大家下载。
链接:https://pan.baidu.com/s/1h5yrTsqUKj-Kq3GuHtNWow
提取码:ehbv
2.配置SpringBoot
1.修改pom
<?xml version="1.0" encoding="UTF-8"?>
<project xmlns="http://maven.apache.org/POM/4.0.0" xmlns:xsi="http://www.w3.org/2001/XMLSchema-instance"
xsi:schemaLocation="http://maven.apache.org/POM/4.0.0 http://maven.apache.org/xsd/maven-4.0.0.xsd">
<modelVersion>4.0.0</modelVersion>
<parent>
<groupId>org.springframework.boot</groupId>
<artifactId>spring-boot-starter-parent</artifactId>
<version>2.1.3.RELEASE</version>
<relativePath/> <!-- lookup parent from repository -->
</parent>
<groupId>com.dalaoyang</groupId>
<artifactId>springboot2_prometheus</artifactId>
<version>0.0.1-SNAPSHOT</version>
<name>springboot2_prometheus</name>
<description>springboot2_prometheus</description>
<properties>
<java.version>1.8</java.version>
</properties>
<dependencies>
<dependency>
<groupId>org.springframework.boot</groupId>
<artifactId>spring-boot-starter-actuator</artifactId>
</dependency>
<dependency>
<groupId>org.springframework.boot</groupId>
<artifactId>spring-boot-starter-web</artifactId>
</dependency>
<dependency>
<groupId>org.springframework.boot</groupId>
<artifactId>spring-boot-starter-test</artifactId>
<scope>test</scope>
</dependency>
<dependency>
<groupId>io.micrometer</groupId>
<artifactId>micrometer-registry-prometheus</artifactId>
<version>1.1.3</version>
</dependency>
</dependencies>
<build>
<plugins>
<plugin>
<groupId>org.springframework.boot</groupId>
<artifactId>spring-boot-maven-plugin</artifactId>
</plugin>
</plugins>
</build>
</project>
2.修改application.yml
management:
endpoints:
web:
exposure:
include: '*'
metrics:
tags:
application: ${spring.application.name}
health:
redis:
enabled: false
3.设置application
在启动问价中加入以下代码。

@Bean
MeterRegistryCustomizer<MeterRegistry> configurer(@Value("${spring.application.name}") String applicationName) {
return (registry) -> registry.config().commonTags("application", applicationName);
}
SpringBoot项目到这里就配置完成了,启动项目,访问http://ip:8080/actuator/prometheus即可看到返回值,这些值就是spring boot返回在前台页面的信息。

3.Prometheus配置
在prometheus配置监控我们的SpringBoot应用,完整配置如下所示。找到配置文件替换即可。
# my global config
global:
scrape_interval: 15s # Set the scrape interval to every 15 seconds. Default is every 1 minute.
evaluation_interval: 15s # Evaluate rules every 15 seconds. The default is every 1 minute.
# scrape_timeout is set to the global default (10s).
# Alertmanager configuration
alerting:
alertmanagers:
- static_configs:
- targets:
# - alertmanager:9093
# Load rules once and periodically evaluate them according to the global 'evaluation_interval'.
rule_files:
# - "first_rules.yml"
# - "second_rules.yml"
# A scrape configuration containing exactly one endpoint to scrape:
# Here it's Prometheus itself.
scrape_configs:
# The job name is added as a label `job=<job_name>` to any timeseries scraped from this config.
- job_name: 'prometheus'
static_configs:
- targets: ['localhost:9090']
- job_name: 'springboot_system' #监控任务名称
scrape_interval: 5s
metrics_path: '/actuator/prometheus'
static_configs:
- targets: ['localhost:8088'] #springboot端口号
启动Prometheus ,访问 ip:9090,然后按照下图操作,即可看到已经注册到Prometheus 的监控任务。

4.Grafana配置
输入ip:3000,可以进入grafana的可视化界面。
1.配置prometheus数据源 (ip:9090)


上图填写你prometheus地址,端口切记填写9090,点击save后,如果失败会有提示 。
2.导入可视化模板
然后导入上文下载好的可视化界面模板。

选择上文配置好的数据源,prometheus选项就是上文配置的数据源。

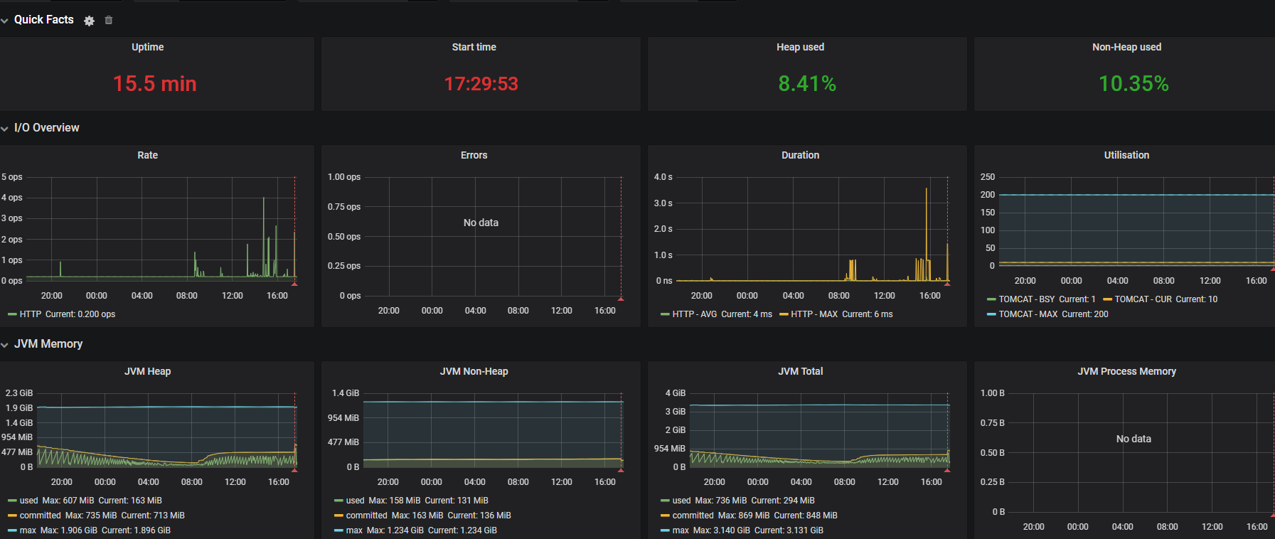
3.验证

出现以上画面 配置完成!
【声明】本内容来自华为云开发者社区博主,不代表华为云及华为云开发者社区的观点和立场。转载时必须标注文章的来源(华为云社区)、文章链接、文章作者等基本信息,否则作者和本社区有权追究责任。如果您发现本社区中有涉嫌抄袭的内容,欢迎发送邮件进行举报,并提供相关证据,一经查实,本社区将立刻删除涉嫌侵权内容,举报邮箱:
cloudbbs@huaweicloud.com
- 点赞
- 收藏
- 关注作者
评论(0)