prometheus+grafana监控rabbitmq
        【摘要】 在prometheus需要向rabbitmq中打入探针,通过探针获取rabbmq信息,并通过接口输出。下文将讲述如何监控rabbitmq。 1.下载exporterrabbitmq_exporter链接:https://pan.baidu.com/s/1It9m5qA-IRzps_pX0Y9PpQ提取码:9m28rabbitmq-monitoring_rev4(可视化界面模板)链接:htt...
    
    
    
    在prometheus需要向rabbitmq中打入探针,通过探针获取rabbmq信息,并通过接口输出。下文将讲述如何监控rabbitmq。
1.下载exporter
rabbitmq_exporter
 链接:https://pan.baidu.com/s/1It9m5qA-IRzps_pX0Y9PpQ
 提取码:9m28
rabbitmq-monitoring_rev4(可视化界面模板)
 链接:https://pan.baidu.com/s/19ZuCfJNyAd0kDzRva-9R1g
 提取码:pmvx
2.安装rabbitmq_exporter
1.解压
tar -zxvf rabbitmq_exporter-1.0.0-RC7.linux-amd64.tar
 
 2.启动
需要在RABBIT_USER=root RABBIT_PASSWORD=root填写rabbit账号密码
cd usr/local/rabbitmq_exporter-1.0.0-RC7.linux-amd64
RABBIT_USER=root RABBIT_PASSWORD=root OUTPUT_FORMAT=JSON PUBLISH_PORT=9099 RABBIT_URL=http://localhost:5672 nohup ./rabbitmq_exporter &
 
 3.验证
输入http://ip:9099/metrics,如果显示下图,代表成功。(端口号为上文配置)
 
3.配置prometheus
老套路加入以下配置文件
  - job_name: 'rabbitMq'
    static_configs:
      - targets: ['ip:9099']
        labels:
          instance: rabbitMq
 
 4.配置grafana
输入grafana可视化页面地址:ip:3000
1.配置数据源 (prometheus地址:ip:9090)

 
 上图填写你prometheus地址,端口切记填写9090,点击save后,如果失败会有提示 。
2.可视化界面模板

 选择上文配置好的数据源,prometheus选项就是上文配置的数据源。
 
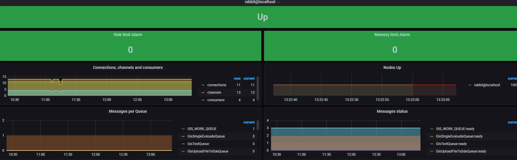
3.验证

 出现以上画面 配置完成!
            【声明】本内容来自华为云开发者社区博主,不代表华为云及华为云开发者社区的观点和立场。转载时必须标注文章的来源(华为云社区)、文章链接、文章作者等基本信息,否则作者和本社区有权追究责任。如果您发现本社区中有涉嫌抄袭的内容,欢迎发送邮件进行举报,并提供相关证据,一经查实,本社区将立刻删除涉嫌侵权内容,举报邮箱:
                cloudbbs@huaweicloud.com
                
            
        
        
        
        
        
        
        - 点赞
 - 收藏
 - 关注作者
 
            
           
评论(0)