性能监控之Telegraf+InfluxDB+Grafana window服务器安装使用
前言
本文主要介绍 Telegraf 在 window 上安装及监控入门
安装&部署
1.找到下载地址:https://portal.influxdata.com/downloads/

2.创建目录 C:\Program Files\Telegraf(如果安装在其他位置,请指定 -config 具有所需位置的参数)
3.解压软件包,将文件 telegraf.exe 和 telegraf.conf 文件放入 C:\Program Files\Telegraf

4.要将服务安装 到Windows 服务管理器中,以管理员身份在 CMD 中运行以下命令。如有必要,可以用双引号将文件目录中的任何空格换行 "<file directory>":
C:\"Program Files"\Telegraf\telegraf.exe --service install
或者
C:\Program Files\Telegraf>telegraf.exe --service install

5.编辑 telegraf.conf 配置文件以满足要求。
###############################################################################
# INPUTS #
###############################################################################
# Windows Performance Counters plugin.
# These are the recommended method of monitoring system metrics on windows,
# as the regular system plugins (inputs.cpu, inputs.mem, etc.) rely on WMI,
# which utilize more system resources.
#
# See more configuration examples at:
# https://github.com/influxdata/telegraf/tree/master/plugins/inputs/win_perf_counters
[[inputs.win_perf_counters]]
[[inputs.win_perf_counters.object]]
# Processor usage, alternative to native, reports on a per core.
ObjectName = "Processor"
Instances = ["*"]
Counters = [
"% Idle Time",
"% Interrupt Time",
"% Privileged Time",
"% User Time",
"% Processor Time",
"% DPC Time",
]
Measurement = "win_cpu"
# Set to true to include _Total instance when querying for all (*).
IncludeTotal=true
[[inputs.win_perf_counters.object]]
# Disk times and queues
ObjectName = "LogicalDisk"
Instances = ["*"]
Counters = [
"% Idle Time",
"% Disk Time",
"% Disk Read Time",
"% Disk Write Time",
"Current Disk Queue Length",
"% Free Space",
"Free Megabytes",
]
Measurement = "win_disk"
# Set to true to include _Total instance when querying for all (*).
#IncludeTotal=false
[[inputs.win_perf_counters.object]]
ObjectName = "PhysicalDisk"
Instances = ["*"]
Counters = [
"Disk Read Bytes/sec",
"Disk Write Bytes/sec",
"Current Disk Queue Length",
"Disk Reads/sec",
"Disk Writes/sec",
"% Disk Time",
"% Disk Read Time",
"% Disk Write Time",
]
Measurement = "win_diskio"
[[inputs.win_perf_counters.object]]
ObjectName = "Network Interface"
Instances = ["*"]
Counters = [
"Bytes Received/sec",
"Bytes Sent/sec",
"Packets Received/sec",
"Packets Sent/sec",
"Packets Received Discarded",
"Packets Outbound Discarded",
"Packets Received Errors",
"Packets Outbound Errors",
]
Measurement = "win_net"
[[inputs.win_perf_counters.object]]
ObjectName = "System"
Counters = [
"Context Switches/sec",
"System Calls/sec",
"Processor Queue Length",
"System Up Time",
]
Instances = ["------"]
Measurement = "win_system"
# Set to true to include _Total instance when querying for all (*).
#IncludeTotal=false
[[inputs.win_perf_counters.object]]
# Example query where the Instance portion must be removed to get data back,
# such as from the Memory object.
ObjectName = "Memory"
Counters = [
"Available Bytes",
"Cache Faults/sec",
"Demand Zero Faults/sec",
"Page Faults/sec",
"Pages/sec",
"Transition Faults/sec",
"Pool Nonpaged Bytes",
"Pool Paged Bytes",
"Standby Cache Reserve Bytes",
"Standby Cache Normal Priority Bytes",
"Standby Cache Core Bytes",
]
# Use 6 x - to remove the Instance bit from the query.
Instances = ["------"]
Measurement = "win_mem"
# Set to true to include _Total instance when querying for all (*).
#IncludeTotal=false
[[inputs.win_perf_counters.object]]
# Example query where the Instance portion must be removed to get data back,
# such as from the Paging File object.
ObjectName = "Paging File"
Counters = [
"% Usage",
]
Instances = ["_Total"]
Measurement = "win_swap"
6.要验证它是否有效,请运行:
C:\"Program Files"\Telegraf\telegraf.exe --config C:\"Program Files"\Telegraf\telegraf.conf --test
或者
C:\Program Files\Telegraf>telegraf.exe --config telegraf.conf --test
要开始收集数据,请运行:
net start telegraf
7.其他操作
telegraf 可以通过 --service 管理自己的服务:
telegraf.exe --service install #安装服务
telegraf.exe --service uninstall #删除服务
telegraf.exe --service start #启动服务
telegraf.exe --service stop #停止服务
集成Influxdb
找到 OUTPUTS 配置项
###############################################################################
# OUTPUTS #
###############################################################################
# Configuration for sending metrics to InfluxDB
[[outputs.influxdb]]
## The full HTTP or UDP URL for your InfluxDB instance.
##
## Multiple URLs can be specified for a single cluster, only ONE of the
## urls will be written to each interval.
# urls = ["unix:///var/run/influxdb.sock"]
# urls = ["udp://127.0.0.1:8089"]
urls = ["http://172.16.14.111:8086"]
## The target database for metrics; will be created as needed.
database = "bigscreen"
## If true, no CREATE DATABASE queries will be sent. Set to true when using
## Telegraf with a user without permissions to create databases or when the
## database already exists.
# skip_database_creation = false
## Name of existing retention policy to write to. Empty string writes to
## the default retention policy. Only takes effect when using HTTP.
# retention_policy = ""
## Write consistency (clusters only), can be: "any", "one", "quorum", "all".
## Only takes effect when using HTTP.
# write_consistency = "any"
## Timeout for HTTP messages.
timeout = "5s"
## HTTP Basic Auth
username = "telegraf"
password = "telegraf"
## HTTP User-Agent
# user_agent = "telegraf"
## UDP payload size is the maximum packet size to send.
# udp_payload = "512B"
## Optional TLS Config for use on HTTP connections.
# tls_ca = "/etc/telegraf/ca.pem"
# tls_cert = "/etc/telegraf/cert.pem"
# tls_key = "/etc/telegraf/key.pem"
## Use TLS but skip chain & host verification
# insecure_skip_verify = false
## HTTP Proxy override, if unset values the standard proxy environment
## variables are consulted to determine which proxy, if any, should be used.
# http_proxy = "http://corporate.proxy:3128"
## Additional HTTP headers
# http_headers = {"X-Special-Header" = "Special-Value"}
## HTTP Content-Encoding for write request body, can be set to "gzip" to
## compress body or "identity" to apply no encoding.
# content_encoding = "identity"
## When true, Telegraf will output unsigned integers as unsigned values,
## i.e.: "42u". You will need a version of InfluxDB supporting unsigned
## integer values. Enabling this option will result in field type errors if
## existing data has been written.
# influx_uint_support = false
验证数据库
[root@localhost tools]# sudo influx
Connected to http://localhost:8086 version 1.7.4
InfluxDB shell version: 1.7.4
Enter an InfluxQL query
> use bigscreen
Using database bigscreen
> SHOW MEASUREMENTS
name: measurements
name
----
bigscreen
nvidia_smi
win_cpu
win_disk
win_diskio
win_mem
win_net
win_perf_counters
win_swap
win_system
> SELECT * FROM "win_cpu" limit 1
name: win_cpu
time Percent_DPC_Time Percent_Idle_Time Percent_Interrupt_Time Percent_Privileged_Time Percent_Processor_Time Percent_User_Time host instance objectname
---- ---------------- ----------------- ---------------------- ----------------------- ---------------------- ----------------- ---- -------- ----------
1552012501000000000 0 81.72647857666016 0 4.6642279624938965 9.824928283691406 4.6642279624938965 DESKTOP-MLD0KTS 0 Processor
集成Grafana Dashboard
访问 https://grafana.com/dashboards?dataSource=influxdb&collector=Telegraf&search=window 下载一个合适的 Dashboard 模版

Grafana 导入 Dashboard 模版
具体请参考 性能监控之Telegraf+InfluxDB+Grafana服务器实时监控
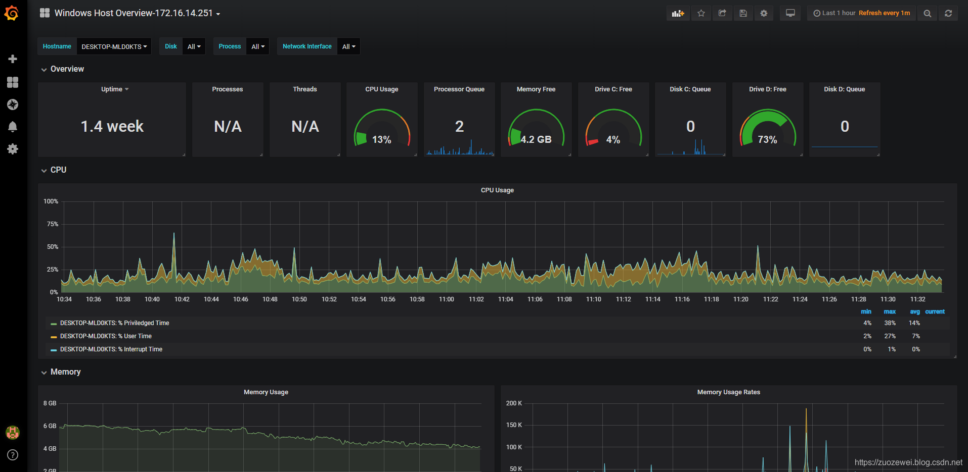
监控效果
Grafana Dashboard 最终效果如下:

相关资料:
延伸阅读:
- 点赞
- 收藏
- 关注作者
评论(0)