科技让化工更美丽,化工让生活更美好
今天不聊代码,不写代码!
很多人真的不懂化工,其实我也不懂!
主要最近我看了中国经济大讲堂中北京化工大学的校长谭天伟,科技让化工更美丽 化工让生活更美好
谭天伟挺牛逼的,出版了很多化工教程,北京化工大学应该是中国化工的学校的大佬
《中国经济大讲堂》 如何让化工更“美丽”?
铅笔的标号是怎么分的?
铅笔的笔芯是用石墨和粘土按一定比例混合制成的。H即英文Hard(硬)的词头,代表粘土,用以表示铅笔芯的度。H前面的数字越大(如6H),铅笔芯就越硬,也即笔芯中与石墨混合的粘土比例越大,写出的字越不明显,常用来复写。B是英文Black(黑)的词头,代表石墨,用以表示铅笔芯质软的情和写字的明显程度。以6B为最软,字迹最黑,常用以绘画,普通铅笔标号则一般为HB。考试时用来涂答题卡的铅笔标号一般为2B。

为什么抗菌素类的药物宜在饭后服用?
抗菌素药类大部分是胺类化合物,人空腹服用后药物易被胃中胃酸分解,既降低药效,又对胃壁产生较大的刺激作用。而饭后服用药物,由于胃酸被食物冲淡,药物就不会被胃酸分解,因此抗菌素药物一般在饭后服用。

为什么白炽灯用久了会发黑?
白炽灯用久了会发黑是因为钨丝升华蒸发。白炽灯用久了会发黑是比较常见的现象,白炽灯发黑不仅影响照明,而且也让人们担心它的安全问题。
在白炽灯内发亮的是钨丝,钨丝可以在很高的温度下保持稳定而不会融化,而是直接升华成气体,等关灯后,温度下降,钨气又重新凝华成固体覆在了灯泡内壁上,因为钨是黑色固体,所以白炽灯用久了以后,钨在灯内壁反复累集,灯泡就会变黑了。
白炽灯是有寿命的,一般发黑后,寿命也就不长了,黑色的灯泡会影响照明质量,而且也不美观,所以用时间太长发黑的灯泡不如尽快换掉,尤其是显眼位置,需要良好照明的地方要尽早的换,以免灯泡突然坏掉而没有备用灯泡,影响的正常的照明和生活,造成各种不便白炽灯的寿命跟灯丝的温度有关,因为温度越高,灯丝就越容易升华(钨直接变成钨气),当钨丝升华到比较细瘦时,通电后就很容易烧断,从而结束了灯的寿命。所以,白炽灯的功率(瓦数)越大,寿命就越短。

男子剃须时,为什么可以用牙膏代替肥皂?
男子剃须时,可用牙膏代替肥皂,由于牙膏不含游离碱,不仅对皮肤无刺激,而且泡沫丰富,气味清香,使人有清凉舒爽之感。

工业制香蕉: Ba+2Na=banana

香蕉以前是一种奢侈品,在古代中国是皇权的的象征,是皇家内部享用的贡品,在古代欧洲也是贵族享用的。但工业制香蕉技术的出现打破了这些现象,使香蕉成为人们日常生活中常吃的水果。
铝铜炼金术:2Al+2Cu=2Au+Cl2↑

相传最早发现这一反应的是明朝人沈万三,其利用一个名为“聚宝盆”的坩埚做到腰缠万段。二战期间,这个反应被许多国家发现,对国际黄金价格造成了巨大的影响,使世界货币体系由金本位变成了以美元为中心,即布雷顿森林体系。
妹子合成:钕+袜子=铱+妹子

根据国家统计局数据,从1980年到2014年,中国一共出生了6.75亿人,这34年的平均性别比是114.7.按性别比正常值推算,男性比女性多出了3000多万。妹子合成反应有望解决这一难题,缓解社会矛盾。
路由器工作原理: 2W+4Li+2Hf+4Ca=2Wifi+4La+C2H2+2C

路由器现在人们生活中必不可少的“生命线”,但你知道WIFI信号的发出其实是化学反应的结果吗?未来互联网+的发展离不开化工的贡献。
工业制液晶电视:T2(氚)+Cl2=2TCl
一次制两台,不过也有可能制到TCL手机等TCL产品,目前限制该反应大规模应用的主要问题是反应产物多,目标产物收率难以控制且产物提纯困难,有待进步一开发高选择性的催化剂。
卡西欧氧化反应:CaSiO+O2=CaCO3
微软反应:2W+In+D2+O+S=SbSb=WINDOWS

卡西欧和微软是现在世界上著名的电子产品和软件公司,但你知道它们最早是两家化工企业吗?它们还分别拥有以自己公司名命名的反应方程式。
空气的热导率在0.02左右,而水的热导率在0.6左右,这就解释了我们为什么我们在平时觉得30度的水比30度的空气凉快,因为水的热导率高,身体的热量被迅速带走了。顺着这个思路,我们找到了热导率更高的金属,选择其中性能最优异的银(热导率412)作为降温物体。可以想象,当你抱着一堆银子睡觉,那得多凉快(开心)!

增加对流,相变
普通的热传导显然不能满足广大人民群众日益增长的降温需求

从化工原理书中可以获知我们应该积极寻求有对流和相变的传热方式,我们的皮肤无时无刻不在出汗,风吹过加速水分蒸发,蒸发吸热,人就会感到凉快。但南京夏天很少有风且空气湿度较大,大大限制了这一传热过程,因此我在此开发了一套强化对流相变传热的新设备,具有操作简单,携带方便等诸多优点。(ps:为提高效果还可在出门前先往身上浇一盆水克服空气湿度大导致限制传热的问题)


基本公式是运用无限长多层圆筒壁一维稳态导热(无内热源)模型

生活常识:大家都是把毛衣穿里面,羽绒服穿外面。
下面是一些牛逼的化工装置的动图(我都没见过)
一、泵

1. 单击离心泵

2. 多级离心泵

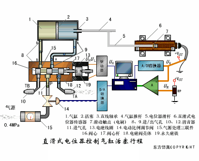
直滑式电位器控制气缸活塞行程
▼

压阻式传感器测量液位的工作原理
▼

MQN型气敏电阻结构及测量电路
▼

气泡式水平仪的工作原理
▼

扩散硅式压力传感器
▼

应变加速度感应器
▼
板式精馏塔


2. 填料吸收塔

3. 填料萃取塔

4. 填料塔

谈化色变,主要还是行业水平不先进,科技是第一生产力,化学化工要想让老百姓改变心目中的“妖魔化“印象,离不开先进的科学技术,希望更多的人学好诸如生物技术、流动化学等先进科学技术,让化学化工行业更安全、更环保;让涉“化”的行业、产业、事业健康发展,为人民生活更美好服务。
化学工业为全球GDP做出5.7万亿美元的贡献,并提供1.20亿个工作岗位(其实很多都是工厂工人)我才不干呢!
文章来源: maoli.blog.csdn.net,作者:刘润森!,版权归原作者所有,如需转载,请联系作者。
原文链接:maoli.blog.csdn.net/article/details/103658532
- 点赞
- 收藏
- 关注作者
评论(0)