性能监控之Telegraf+InfluxDB+Grafana+Python实现Oracle实时监控
前言
监控集成选型的 Telegraf 探针,最近需要实现对 Oracle 数据库的做实时监控,查了下 Telegraf 竟然还不支持 Oracle 监控,WTF?于是自己研究了下,通过 Python + SQL 脚本折中解决了,此文去且当作小结。
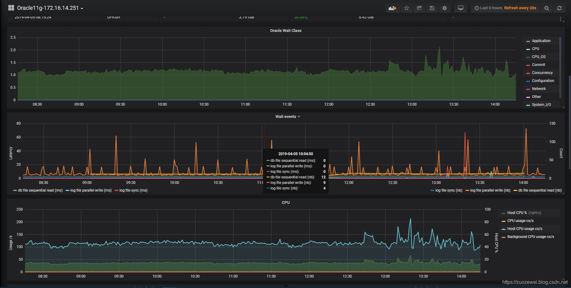
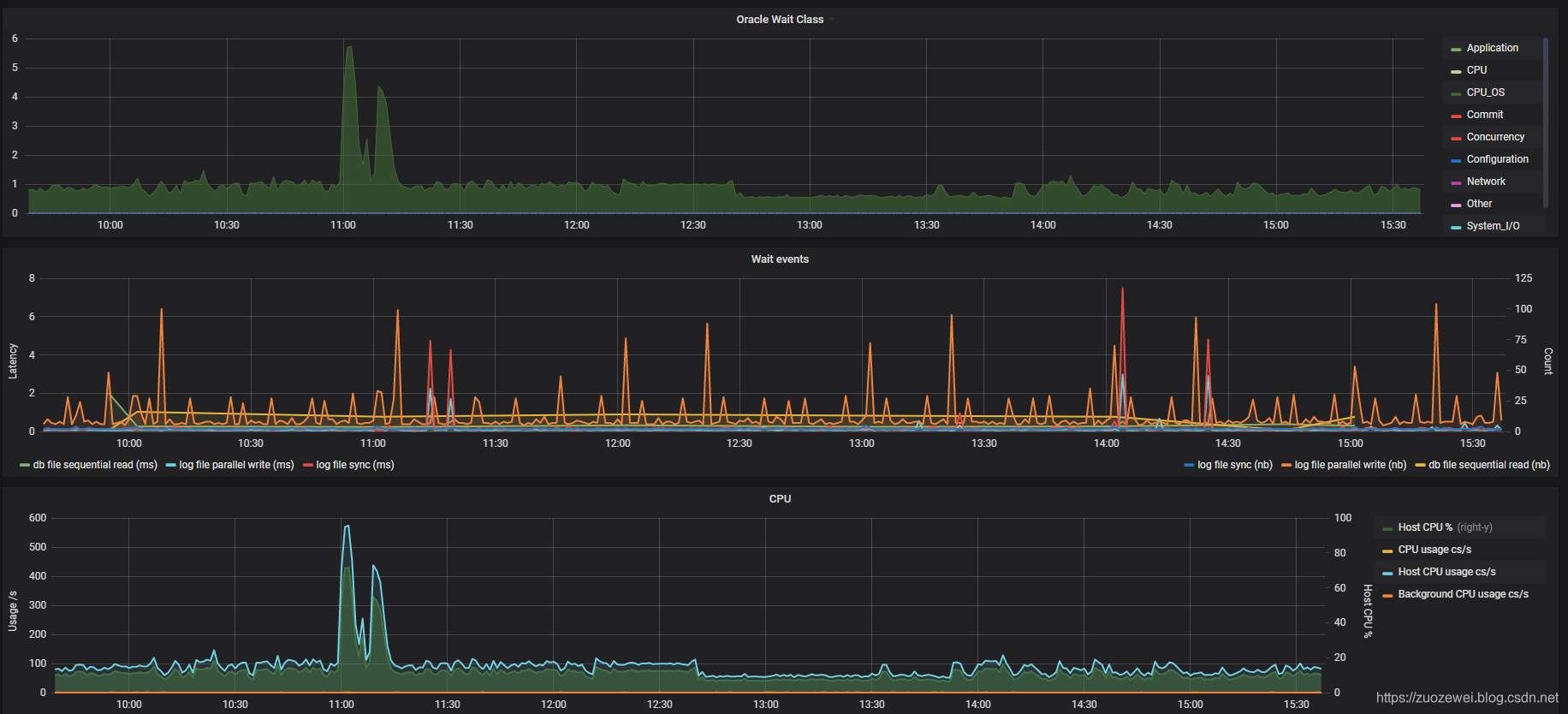
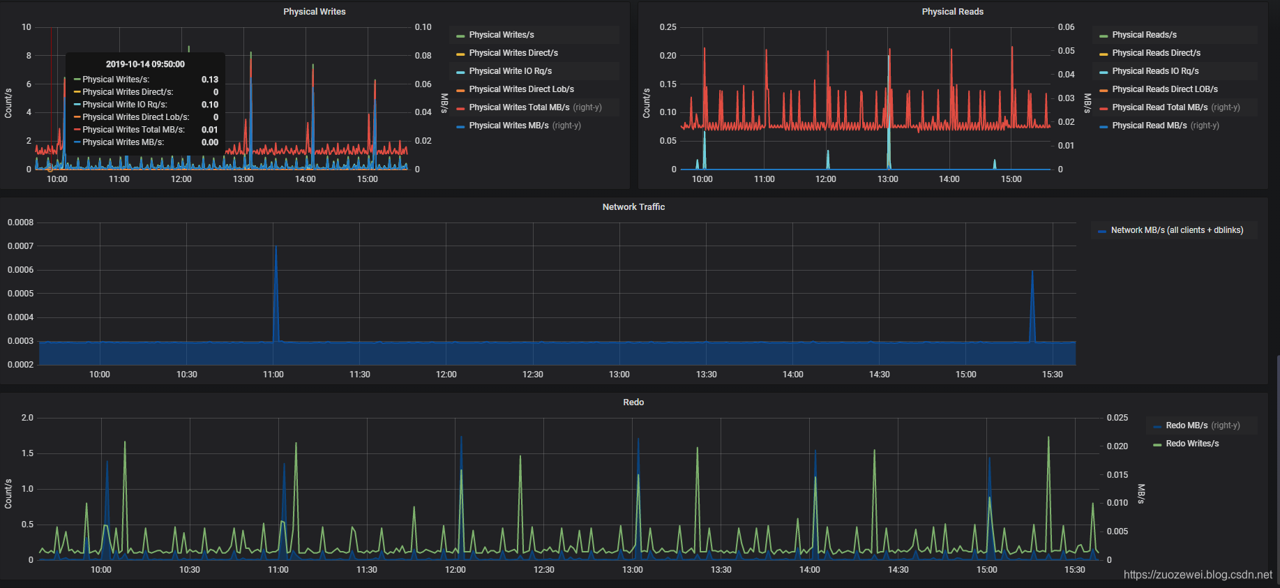
实现的效果

三、预备知识
Oracle动态性能视图
动态性能视图属于数据字典,它们的所有者为SYS,并且多数动态性能视图只能由特权用户和DBA用户查询。
当数据库处于不同状态时,可以访问的动态性能视图有所不同。
启动例程时,ORACLE会自动建立动态性能视图;停止例程时,ORACLE会自动删除动态性能视图。
数据字典信息是从数据文件中获得,而动态性能视图信息是从SGA和控制文件取得。
所以,两者所反映的信息还是有很大差异的。数据库管理员利用这些动态性能视图,可以了解数据库运行的一些基本信息,为我们进行数据库维护以及数据库性能优化提供一些数据上的支持。
所有动态性能视图都是以V_$开始的,Oracle 为每个动态性能视图提供了相应的同义词(V$开头)
通过查询 V$FIXED_TABLE ,可以列出所有可用的动态性能视图和动态性能表。
SQL> select * from V$FIXED_TABLE where name like 'V$%';
NAME OBJECT_ID TYPE TABLE_NUM
------------------------------ ---------- ----- ----------
V$WAITSTAT 4294950915 VIEW 65537
V$BH 4294951406 VIEW 65537
V$GC_ELEMENT 4294951794 VIEW 65537
V$CR_BLOCK_SERVER 4294951796 VIEW 65537
V$CURRENT_BLOCK_SERVER 4294952095 VIEW 65537
V$POLICY_HISTORY 4294953128 VIEW 65537
V$ENCRYPTED_TABLESPACES 4294952996 VIEW 65537
V$GC_ELEMENTS_WITH_COLLISIONS 4294951798 VIEW 65537
V$FILE_CACHE_TRANSFER 4294951800 VIEW 65537
V$TEMP_CACHE_TRANSFER 4294951802 VIEW 65537
V$CLASS_CACHE_TRANSFER 4294951804 VIEW 65537
V$INSTANCE_CACHE_TRANSFER 4294952151 VIEW 65537
V$LOCK_ELEMENT 4294951408 VIEW 65537
V$BSP 4294951594 VIEW 65537
V$LOCKS_WITH_COLLISIONS 4294951410 VIEW 65537
V$FILE_PING 4294951412 VIEW 65537
V$TEMP_PING 4294951532 VIEW 65537
V$CLASS_PING 4294951414 VIEW 65537
V$LOCK_ACTIVITY 4294951437 VIEW 65537
V$ROWCACHE 4294950916 VIEW 65537
以下是不同类型的指标视图的快速表格比较:

该表的第一行是经典的等待事件和统计视图。以下几行是度量标准视图。度量标准视图是在 Oracle 10g 中引入的。
度量视图计算增量和速率,这极大地简化了解决简单问题的能力,比如 “现在我的数据库的I/O速率是多少?” 这个问题,在10g之前,处理起来出奇的乏味。要回答这个问题,你必须查询 v$sysstat,例如:
Select value from v$sysstat where name='physical reads';
但是仅查询一次 v$sysstat 不能解决问题,而是“自数据库启动以来已完成了多少I / O?”的问题。要回答原始问题,必须两次查询 v$sysstat 并接受两个值之间的增量:
- 在时间A取值
- 在时间B取值
- Delta = (B-A)
- and/or get Rate = (B-A)/elapsed time
获得这些差值和速率可能是一项艰巨的工作。然后 10g Oracle 引入了度量标准表,这些度量表可以在一个查询中解决问题。
等待事件视图为(系统级别)
V$SYSTEM_EVENT– 自启动以来累积的等待事件V$EVENTMETRIC- 等待事件增量持续60秒DBA_HIST_SYSTEM_EVENT– 自启动以来累计的上周按快照(小时)的等待事件
等待事件汇总到称为等待类的组中。对于等待类,有以下视图:
V$SYSTEM_WAIT_CLASS– 自启动以来累积V$WAITCLASSMETRIC– 持续60秒增量V$WAITCLASSMETRIC_HISTORY– 最后一小时的60秒增量
注意:DBA_HIST_WAITCLASSMETRIC_HISTORY 用于警报或基准,而不是日常值。
其他的就不一一展开了,具体可以参考下文:
http://datavirtualizer.com/wait-event-and-wait-class-metrics-vs-vsystem_event/
cx_Oracle
cx_Oracle 是一个 Python 扩展模块,可以访问 Oracle 数据库。它符合 Python 数据库API 2.0 规范。
基本要求
要在 Python 和 Oracle 数据库中使用 cx_Oracle 7,需要满足以下条件:
- Python 2.7或 3.5 及更高版本。
- Oracle 客户端库。
- Oracle 数据库。Oracle的标准客户端 - 服务器版本互操作性允许
cx_Oracle连接到较旧和较新的数据库。(推荐)
快速安装
在 Linux 上安装 cx_Oracle 的一般方法是使用 Python 的 Pip 包从 PyPI 安装 cx_Oracle :
从 PyPI 安装 cx_Oracle:
python -m pip install cx_Oracle --upgrade
将 Oracle 客户端库添加到操作系统库搜索路径,例如 Linux 的 LD_LIBRARY_PATH
如果你的数据库位于远程计算机上,请下 适用于你的操作系统体系结构的免费Oracle Instant Client “Basic” 或 “Basic Light” 包
至于具体的 Oracle Client 安装,可以参考下文:
https://cx-oracle.readthedocs.io/en/latest/user_guide/installation.html#installing-cx-oracle-on-linux
解决方案
- Python:收集 Oracle 指标数据
- Telegraf:收集 Python 打印的性能指标数据
- InfluxDB:存储时间序列 Oracle 性能指标数据
- Grafana:可视化 Dashboard
安装
具体的安装可以参考官方文档:
- Telegraf:https://docs.influxdata.com/telegraf/v1.12/introduction/installation/
- InfluxDB:https://docs.influxdata.com/influxdb/v1.7/introduction/installation/
- Grafanak:https://grafana.com/docs/installation/rpm/
具体设置
在 InfluxDB 中创建一个 Telegraf 数据库:
[root@zuozewei ~]# influx
Connected to http://localhost:8086 version 1.6.2
InfluxDB shell version: 1.6.2
> create user "telegraf" with password 'telegraf'
> create database telegraf
> show databases
name: databases
name
----
_internal
telegraf
编写 python+sql 脚本以收集 oracle 指标。脚本的输出内容很重要,必须是 InfluxDB line-protocol。该脚本查询 v$ SYSMETRIC 和 v$eventmetric ,获得最后一分钟时,等待类和等待事件指标。
python代码是:
import socket,argparse,subprocess,re,cx_Oracle
fqdn = socket.getfqdn()
class OraStats():
def __init__(self, user, passwd, sid):
self.user = user
self.passwd = passwd
self.sid = sid
self.delengine = "none"
connstr=self.user+'/'+self.passwd+'@'+self.sid
self.connection = cx_Oracle.connect(connstr)
cursor = self.connection.cursor()
cursor.execute("select distinct(SVRNAME) from v$dnfs_servers")
rows = cursor.fetchall()
for i in range(0, cursor.rowcount):
self.dengine_ip = rows[i][0]
proc = subprocess.Popen(["nslookup", self.dengine_ip], stdout=subprocess.PIPE)
lookupresult = proc.communicate()[0].split('\n')
for line in lookupresult:
if 'name=' in re.sub(r'\s', '', line):
self.delengine = re.sub('\..*$', '', re.sub(r'^.*name=', '', re.sub(r'\s', '', re.sub(r'.$', '', line))))
# 等待类别
def waitclassstats(self, user, passwd, sid, format):
cursor = self.connection.cursor()
cursor.execute("""
select n.wait_class, round(m.time_waited/m.INTSIZE_CSEC,3) AAS
from v$waitclassmetric m, v$system_wait_class n
where m.wait_class_id=n.wait_class_id and n.wait_class != 'Idle'
union
select 'CPU', round(value/100,3) AAS
from v$sysmetric where metric_name='CPU Usage Per Sec' and group_id=2
union select 'CPU_OS', round((prcnt.busy*parameter.cpu_count)/100,3) - aas.cpu
from
( select value busy
from v$sysmetric
where metric_name='Host CPU Utilization (%)'
and group_id=2 ) prcnt,
( select value cpu_count from v$parameter where name='cpu_count' ) parameter,
( select 'CPU', round(value/100,3) cpu from v$sysmetric where metric_name='CPU Usage Per Sec' and group_id=2) aas
""")
for wait in cursor:
wait_name = wait[0]
wait_value = wait[1]
print ("oracle_wait_class,fqdn={0},delphix={1},db={2},wait_class={3} wait_value={4}".format(fqdn, self.delengine, sid, re.sub(' ', '_', wait_name), wait_value))
# 系统指标
def sysmetrics(self, user, passwd, sid, format):
cursor = self.connection.cursor()
cursor.execute("""
select METRIC_NAME,VALUE,METRIC_UNIT from v$sysmetric where group_id=2
""")
for metric in cursor:
metric_name = metric[0]
metric_value = metric[1]
print ("oracle_sysmetric,fqdn={0},delphix={1},db={2},metric_name={3} metric_value={4}".format(fqdn,self.delengine,sid,re.sub(' ', '_', metric_name),metric_value))
# 在闪回恢复区中有关磁盘配额和当前磁盘使用情况
def fraused(self, user, passwd, sid, format):
cursor = self.connection.cursor()
cursor.execute("""
select round((SPACE_USED-SPACE_RECLAIMABLE)*100/SPACE_LIMIT,1) from V$RECOVERY_FILE_DEST
""")
for frau in cursor:
fra_used = frau[0]
print ("oracle_fra_pctused,fqdn={0},delphix={1},db={2} fra_pctused={3}".format(fqdn,self.delengine,sid,fra_used))
# 磁盘使用状态
def fsused(self):
fss = ['/oracle', '/data']
for fs in fss:
df = subprocess.Popen(["df","-P",fs], stdout=subprocess.PIPE)
output = df.communicate()[0]
total = re.sub('%','',output.split("\n")[1].split()[1])
used = re.sub('%','',output.split("\n")[1].split()[2])
pctused = re.sub('%','',output.split("\n")[1].split()[4])
print("oracle_fs_pctused,fqdn={0},fs_name={1} oraclefs_pctused={2},oraclefs_alloc={3},oraclefs_used={4}".format(fqdn,fs,pctused,total,used))
# 等待状态
def waitstats(self, user, passwd, sid, format):
cursor = self.connection.cursor()
cursor.execute("""
select /*+ ordered use_hash(n) */
n.wait_class wait_class,
n.name wait_name,
m.wait_count cnt,
nvl(round(10*m.time_waited/nullif(m.wait_count,0),3) ,0) avg_ms
from v$eventmetric m,
v$event_name n
where m.event_id=n.event_id
and n.wait_class <> 'Idle' and m.wait_count > 0 order by 1""")
for wait in cursor:
wait_class = wait[0]
wait_name = wait[1]
wait_cnt = wait[2]
wait_avgms = wait[3]
print ("oracle_wait_event,fqdn={0},delphix={1},db={2},wait_class={3},wait_event={4} count={5},latency={6}".format(fqdn, self.delengine,sid,re.sub(' ', '_', wait_class), re.sub(' ','_',wait_name),wait_cnt,wait_avgms))
# 表空间使用状态
def tbsstats(self, user, passwd, sid, format):
cursor = self.connection.cursor()
cursor.execute("""
select /*+ ordered */ tablespace_name,
round(used_space),
round(max_size-used_space) free_space,
round(max_size),
round(used_space*100/max_size,2) percent_used
from (
select m.tablespace_name,
m.used_space*t.block_size/1024/1024 used_space,
(case when t.bigfile='YES' then power(2,32)*t.block_size/1024/1024
else tablespace_size*t.block_size/1024/1024 end) max_size
from dba_tablespace_usage_metrics m, dba_tablespaces t
where m.tablespace_name=t.tablespace_name)
""")
for tbs in cursor:
tbs_name = tbs[0]
used_space_mb = tbs[1]
free_space_mb = tbs[2]
max_size_mb = tbs[3]
percent_used = tbs[4]
print ("oracle_tablespaces,fqdn={0},delphix={1},db={2},tbs_name={3} used_space_mb={4},free_space_mb={5},percent_used={6},max_size_mb={7}".format(fqdn, self.delengine, sid, re.sub(' ', '_', tbs_name), used_space_mb,free_space_mb,percent_used,max_size_mb))
if __name__ == "__main__":
parser = argparse.ArgumentParser()
parser.add_argument('-f', '--format', help="Output format, default influx", choices=['kafka', 'influx'], default='influx')
subparsers = parser.add_subparsers(dest='stat')
parser_all = subparsers.add_parser('ALL', help="Get all database stats")
parser_all.add_argument('-u', '--user', help="Username with sys views grant", required=True)
parser_all.add_argument('-p', '--passwd', required=True)
parser_all.add_argument('-s', '--sid', help="tnsnames SID to connect", required=True)
args = parser.parse_args()
if args.stat == "ALL":
stats = OraStats(args.user, args.passwd, args.sid)
stats.waitclassstats(args.user, args.passwd, args.sid, args.format)
stats.waitstats(args.user, args.passwd, args.sid, args.format)
stats.sysmetrics(args.user, args.passwd, args.sid, args.format)
stats.tbsstats(args.user, args.passwd, args.sid, args.format)
stats.fraused(args.user, args.passwd, args.sid, args.format)
stats.fsused()
输出格式化为 InfluxDB line-protocol
[root@localhost tools]# ./oracle.sh
oracle_wait_class,fqdn=localhost.localdomain,delphix=none,db=172.16.106.251:1521/orcl,wait_class=Application wait_value=0
oracle_wait_class,fqdn=localhost.localdomain,delphix=none,db=172.16.106.251:1521/orcl,wait_class=CPU wait_value=0.003
oracle_wait_class,fqdn=localhost.localdomain,delphix=none,db=172.16.106.251:1521/orcl,wait_class=CPU_OS wait_value=0.778
oracle_wait_class,fqdn=localhost.localdomain,delphix=none,db=172.16.106.251:1521/orcl,wait_class=Commit wait_value=0
oracle_wait_class,fqdn=localhost.localdomain,delphix=none,db=172.16.106.251:1521/orcl,wait_class=Concurrency wait_value=0.001
oracle_wait_class,fqdn=localhost.localdomain,delphix=none,db=172.16.106.251:1521/orcl,wait_class=Configuration wait_value=0
oracle_wait_class,fqdn=localhost.localdomain,delphix=none,db=172.16.106.251:1521/orcl,wait_class=Network wait_value=0
oracle_wait_class,fqdn=localhost.localdomain,delphix=none,db=172.16.106.251:1521/orcl,wait_class=Other wait_value=0
oracle_wait_class,fqdn=localhost.localdomain,delphix=none,db=172.16.106.251:1521/orcl,wait_class=System_I/O wait_value=0.001
oracle_wait_class,fqdn=localhost.localdomain,delphix=none,db=172.16.106.251:1521/orcl,wait_class=User_I/O wait_value=0
oracle_wait_event,fqdn=localhost.localdomain,delphix=none,db=172.16.106.251:1521/orcl,wait_class=Commit,wait_event=log_file_sync count=2,latency=0.122
oracle_wait_event,fqdn=localhost.localdomain,delphix=none,db=172.16.106.251:1521/orcl,wait_class=Concurrency,wait_event=os_thread_startup count=2,latency=21.595
oracle_wait_event,fqdn=localhost.localdomain,delphix=none,db=172.16.106.251:1521/orcl,wait_class=Network,wait_event=SQL*Net_message_to_client count=17,latency=0.001
oracle_wait_event,fqdn=localhost.localdomain,delphix=none,db=172.16.106.251:1521/orcl,wait_class=Other,wait_event=asynch_descriptor_resize count=4,latency=0.001
oracle_wait_event,fqdn=localhost.localdomain,delphix=none,db=172.16.106.251:1521/orcl,wait_class=System_I/O,wait_event=db_file_parallel_write count=2,latency=0.081
oracle_wait_event,fqdn=localhost.localdomain,delphix=none,db=172.16.106.251:1521/orcl,wait_class=System_I/O,wait_event=control_file_parallel_write count=24,latency=0.268
oracle_wait_event,fqdn=localhost.localdomain,delphix=none,db=172.16.106.251:1521/orcl,wait_class=System_I/O,wait_event=control_file_sequential_read count=71,latency=0.716
oracle_wait_event,fqdn=localhost.localdomain,delphix=none,db=172.16.106.251:1521/orcl,wait_class=System_I/O,wait_event=log_file_parallel_write count=7,latency=0.076
oracle_wait_event,fqdn=localhost.localdomain,delphix=none,db=172.16.106.251:1521/orcl,wait_class=User_I/O,wait_event=Disk_file_operations_I/O count=16,laten
定义一个 shell 脚本执行 Python 脚本
#!/usr/bin/env bash
python /home/oracle/scripts/oracle_metrics.sh -f "influx" "ALL" "-u" "system" "-p" "xxxx" "-s" "172.16.106.251:1521/orcl"
在 oracle主机上,配置 telegraf 以60秒的间隔执行 python sh,然后将输出发送到 InfluxDB。
编辑 /etc/telegraf/telegraf.conf 配置文件:
# Telegraf configuration
# Telegraf is entirely plugin driven. All metrics are gathered from the
# declared inputs, and sent to the declared outputs.
# Plugins must be declared in here to be active.
# To deactivate a plugin, comment out the name and any variables.
# Use 'telegraf -config telegraf.conf -test' to see what metrics a config
# file would generate.
# Global tags can be specified here in key="value" format.
[global_tags]
# dc = "us-east-1" # will tag all metrics with dc=us-east-1
# rack = "1a"
host="Dprima"
collector="telegraf"
# Configuration for telegraf agent
[agent]
## Default data collection interval for all inputs
interval = "10s"
## Rounds collection interval to 'interval'
## ie, if interval="10s" then always collect on :00, :10, :20, etc.
round_interval = true
## Telegraf will cache metric_buffer_limit metrics for each output, and will
## flush this buffer on a successful write.
metric_buffer_limit = 10000
## Flush the buffer whenever full, regardless of flush_interval.
flush_buffer_when_full = true
## Collection jitter is used to jitter the collection by a random amount.
## Each plugin will sleep for a random time within jitter before collecting.
## This can be used to avoid many plugins querying things like sysfs at the
## same time, which can have a measurable effect on the system.
collection_jitter = "0s"
## Default flushing interval for all outputs. You shouldn't set this below
## interval. Maximum flush_interval will be flush_interval + flush_jitter
flush_interval = "60s"
## Jitter the flush interval by a random amount. This is primarily to avoid
## large write spikes for users running a large number of telegraf instances.
## ie, a jitter of 5s and interval 10s means flushes will happen every 10-15s
flush_jitter = "0s"
## Run telegraf in debug mode
debug = false
## Run telegraf in quiet mode
quiet = false
## Override default hostname, if empty use os.Hostname()
hostname = "Dprima"
###############################################################################
# OUTPUTS #
###############################################################################
# Configuration for influxdb server to send metrics to
[[outputs.influxdb]]
urls = ["http://influxgraf:8086"] # required
database = "telegraf" # required
precision = "s"
timeout = "5s"
[[outputs.influxdb]]
urls = ["http://localhost:9092"] # required
database = "kapacitor" # required
precision = "s"
retention_policy = "default"
timeout = "5s"
#[[outputs.file]]
# files=["/home/oracle/scripts/telegraf_debug.txt"]
###############################################################################
# INPUTS #
###############################################################################
# Oracle metrics
[[inputs.exec]]
# Shell/commands array
commands = ["/home/oracle/scripts/oracle_metrics.sh"]
# Data format to consume. This can be "json", "influx" or "graphite" (line-protocol)
# NOTE json only reads numerical measurements, strings and booleans are ignored.
data_format = "influx"
interval = "60s"
###############################################################################
# SERVICE INPUTS #
###############################################################################
启动 telegraf:
telegraf -config /etc/telegraf/telegraf.conf
数据可视化
查询 InfluxDB 数据库
[root@localhost log]# influx
Connected to http://localhost:8086 version 1.7.4
InfluxDB shell version: 1.7.4
Enter an InfluxQL query
> show databases
name: databases
name
----
_internal
telegraf
> use telegraf
Using database telegraf
> show measurements
name: measurements
name
----
oracle_fra_pctused
oracle_sysmetric
oracle_tablespaces
oracle_wait_class
oracle_wait_event
> select * from oracle_sysmetric limit 5
name: oracle_sysmetric
time db delphix fqdn host metric_name metric_value
---- -- ------- ---- ---- ----------- ------------
1554277680000000000 172.16.14.251:1521/orcl none localhost.localdomain localhost.localdomain Active_Parallel_Sessions 0
1554277680000000000 172.16.14.251:1521/orcl none localhost.localdomain localhost.localdomain Active_Serial_Sessions 1
1554277680000000000 172.16.14.251:1521/orcl none localhost.localdomain localhost.localdomain Average_Active_Sessions 0.0138029495084
1554277680000000000 172.16.14.251:1521/orcl none localhost.localdomain localhost.localdomain Average_Synchronous_Single-Block_Read_Latency 0.5875
1554277680000000000 172.16.14.251:1521/orcl none localhost.localdomain localhost.localdomain Background_CPU_Usage_Per_Sec 0.104149308449
>
Grafana 效果图如下:



小结
通过结合 Python 脚本开发的方式,我们可以扩展部分 Telegraf 不支持的监控项,本文简单提供了一种思路。
本文资料:
参考资料:
[1]: https://cx-oracle.readthedocs.io/en/latest/index.html
[2]: http://datavirtualizer.com/wait-event-and-wait-class-metrics-vs-vsystem_event/
[3]: https://docs.influxdata.com/influxdb/v1.7/write_protocols/
- 点赞
- 收藏
- 关注作者
评论(0)